דף התזרים מאפשר פיצוח של כל בעיה פיננסית
עקבו אחרי הכסף והבינו מה יקרה. זה משפט אחד שמסכם דף זה. זה דורש תרגולת, אבל המהות של הדף היא אכן להבין שלכל שקל יש כתובת. הבנה של התזרים היא בבסיס ניטור בעיות בהווה ובעתיד ופיתרונן (כי ברגע שמבינים בעיה יודעים להתאים מענה).
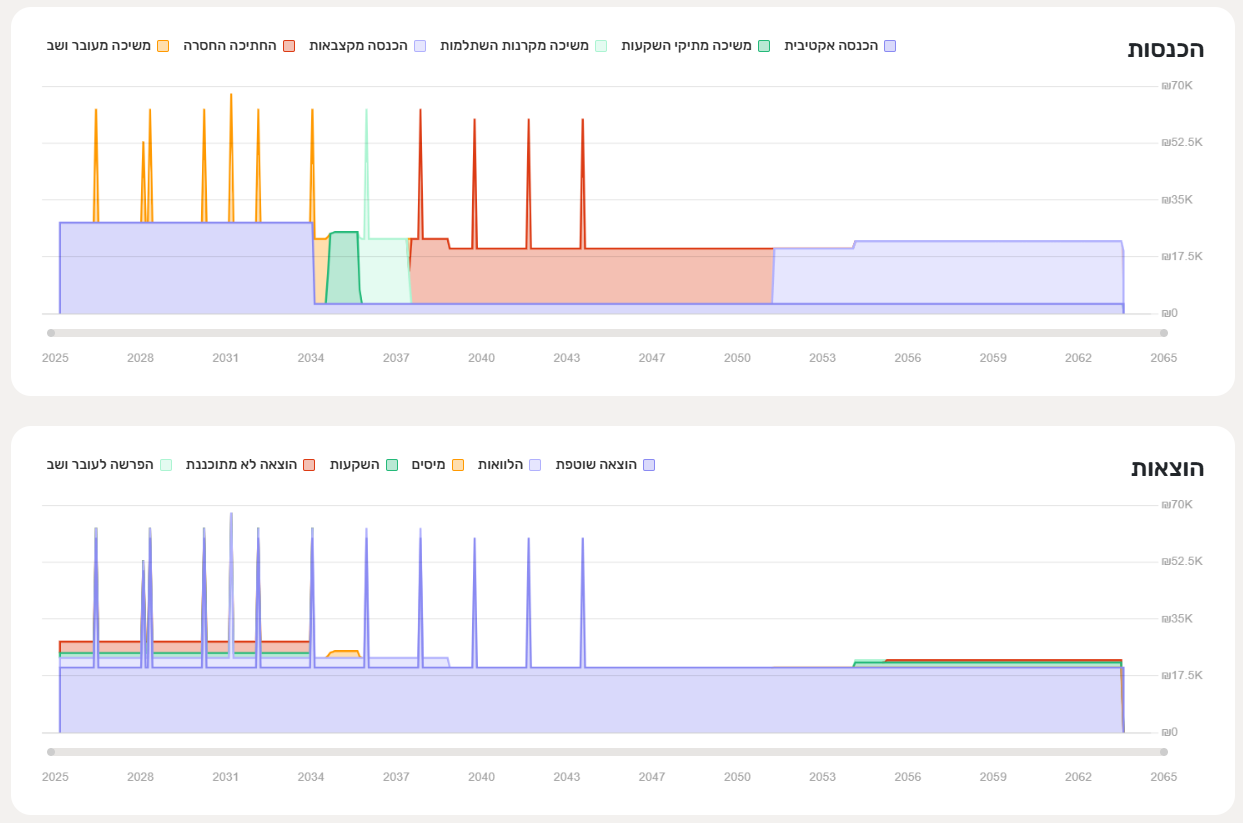
במוקד הדף גרף הכנסות והוצאות
בכדי לאפשר את המעקב אחרי הכסף מוצגים שני תרשימים שהם הפכים משלימים:
- גרף הכנסות (גרף הפלנגרם) - כל ההכנסות שלכם ממקורות שונים: עבודה, קצבאות ותיקים. העמקה לגבי גרף הכנסות.
- גרף הוצאות - כל ההוצאות ותשלומי הלוואות שהגדרתם במערכת לצד הפקדות לתיקים, תשלומי מיסים ותזרים ללא כתובת (שנערם בעובר ושב). העמקה לגבי גרף הוצאות.
תמיד הצורה הכוללת של גרף ההכנסות תהיה זהה לזו של גרף ההוצאות. זו פרדיגמה במערכת.

קריאה של התרשימים במקביל האלה מסייעת להבין:
- איך מקורות התקציב השונים משמשים בתיכנון למימוש הוצאות קבועות ומשתנות.
- באילו תקופות יש חוסר תזרימי ובאילו יעדים הוא עלול לפגוע.
- באילו תקופות יש תזרים לא מנוצל שניתובו להשקעות יסייע לצמיחה.
- האם יש תקופות של חיסכון "מוגזם" (יראה כמו ערימה גבוהה מדי) שניתן לאזן עם שיפור רמת חיים (בהווה, בעתיד או שניהם).
- איך פרישה מוקדמת (הפסקת הכנסות אקטיביות) מתרגמת למשיכה מתיקי השקעות.
- מהן נקודות המפנה הקריטיות בתזרים כגון פירעון הלוואה, גידול בהוצאה, שינוי בהכנסה שיש להערך אליהן.
מה עוד בדף התזרים?
להשלמת תמונת התזרים מוצגים בדף גם:
- מדדים חשובים שמסייעים לנתח את התזרים. לחצו על כך אחד והעמיקו.
- עמודות הכנסות והוצאות להבנה של פילוח התזרים בהווה.
- גרף עו"ש. עם הניסיון תבינו שאם יש בו שינויים חדים הם מצביעים על נקודות מפנה בתזרים שיש לנהל.